
1、常规电制冷空调系统
目前使用较多的空调形式具有制冷效率高等的优点,它有如下特点。
优点:
①系统简单
②效率高
③设备投资相对于其他系统少。
不足之处:
①冷水机组的数量与容量较大,加大了维护、维修工作量。
②总用电负荷大,增加了变压器配电容量与配电设施费。
③所使用电均为高峰电,不享受峰谷电价政策,运行费用高。
④在拉闸限电时出现空调不能使用的状况。
⑤运行方式不灵活。
⑥对于大型区域供冷系统较难实现较好的供冷(供水温度不能降低),管网的投资大、输送能耗高、空调品质差。
2、 电蓄热空调系统
电蓄热空调是利用夜间低谷低价电力电锅炉制热,制取的热量以热水的形式储存在蓄热装置中,白天将所储存热量释放出来向空调末端供热。
特点:
①利用蓄能技术移峰填谷,平衡电网负荷,提高电厂发电设备的利用率,降低电厂、电网的运行成本,节约电厂、电网的基础建设投入。
②利用峰谷荷电价差,大大减少空调年运行费。
③使用灵活,过渡季节、节假日或者下班后部分办公室使用空调可由蓄热定量提供,无需开机组,节能效果明显,运行费用大大降低。
④具有应急功能,提高空调系统的可靠性。
⑤自动化程度高,可以做到无人值守,节能明显。
3、 空气源热泵空调系统
空气源热泵是靠室外空气来冷却的一种空调形式,其制冷和供暖的性能与室外环境温度密切相关,它有如下特点:
①冷热一体,不需要另外配置热源。
②可以将机组放置于屋顶,不需要专门的空调机房。
③空气冷却,不需配置冷却塔。
④靠空气冷却,制冷、制热性能与室外环境温度密切相关,造成性能不稳定。
⑤靠空气冷却,制冷效率低运行费用高。
⑥因机组放于室外靠风冷却,时间长了冷凝器上结满灰尘,极大的影响了换热效率。
⑦机组选型时需考虑环境对系统的影响,需要增大配置,投资增加,投资为几种空调形式中最高。
⑧效率低,总用电负荷大,增加了常规空调系统本身就较大的变压器配电容量。
⑨由于机组放置于室外,运行、管理、维护难度大,机组容易损坏,维修工作量大。
⑩过渡季节,需冷量或热量减少时,其制冷或制热能力却达到最高水平。
4 、溴化锂空调系统
溴化锂机组是利用热能作为机组的能源,通过溴化锂和水之间的吸收与释放,由水作为制冷剂循环来达到制冷的目的。
优点:
①系统的能源主要为热能,因此配电容量小,运行耗电量小。
②用于有废热产生的场合较为可行。
③(直燃型)冷热一体,不需要另外配置采暖设备。
④机房占地面积比冰蓄冷稍小。
不足之处:
①由于溴化锂机组的特性,制冷量存在衰减。
②制冷主机的出水温度高,空调效果差、制冷速度慢。
③溴化锂是具有腐蚀性的无机盐,容易造成机组的腐蚀和制冷量的衰减。
④效率低,能效比运行能耗高、运行费用高。
⑤必须确保系统真空度,但由于工艺以及实际运行后会产生不凝性气体,导致真空度下降,制冷量衰减。
⑥溴化锂机组部分负荷运行时卸载能力差如果机组调节不好,溴化锂易结晶造成系统难以运行。
⑦冷却水系统大于常规电制冷系统,冷却塔是冰蓄冷系统的2倍,补水量大;冷却水管大,管道井也大。
⑧由于溴化锂机组的特殊性,运行维护复杂。
⑨溴化锂溶液必须每年保养更换,费用大。
⑩机组尺寸大,需要更大的检修空间和通道。
⑪油、气的价格持续走高且供应紧张,运行费用很高。
⑫油、气必须考虑消防因素,管理不方便。

5、 变制冷剂流量空调系统
特点:
①不是集中空调,空调品质差。
②系统相对简单,冷热一体,不需专用空调机房。
③系统设计灵活,可以为小的供冷区域配置独立系统。
④投资高。
⑤采用空气冷却,冷却效果比水冷差,机组的能效比(COP)很低,空调效果差、运行费用高
⑥因机组时间长了冷凝器上结满灰尘,极大的影响了换热效率,机组运行效率下降,3年后基本不能满足冷量的需要,需另外加配机组。
⑦一个室外机与多个室内机通过铜管连接,制冷剂在管道内,因此安装时必须保证无泄漏。
⑧当室内机与室外机距离过大时,会造成回油困难,影响压缩机的工作与寿命。
⑨维修不便,室内维修时会破坏装修。
⑩机组的数量与容量较大,维护工作量大。
⑪总用电负荷大,增加了变压器配电容量与配电设施费。
⑫需要通过加配其他冷水机组解决新风问题。

6、 地源热泵空调系统
地源热泵供暖空调系统主要分3部分:室外地能换热系统、水源热泵机组和室内采暖空调末端系统。其中地源热泵机组主要有2种形式:水—水式或水—空气式。3个系统之间靠水或空气换热介质进行热量的传递,水源热泵与地能之间换热介质为水,与建筑物采暖空调末端换热,介质可以是水或空气。
地源热泵同空气源热泵相比的优点:
①全年温度波动小。
②冬季运行不需要除霜,减少了结霜和除霜的损失。
③地源有较好的蓄能作用。

7、 空气源热泵热水器
空气源热泵热水器工作原理:
空气源热泵热水器内专置一种吸热介质——制冷剂,它在液化的状态下低于零下20℃,与外界温度存在着温差,因此,制冷剂可吸收外界的热能,在蒸发器内部蒸发汽化,郭鹏学暖通通过空气源热泵热水器中压缩机的工作提高制冷剂的温度,再通过冷凝器使制冷剂从汽化状态转化为液化状态,在转化过程中,释放出大量的热量,传递给水箱中的储备水,使水温升高,达到制热水的目的。
系统组成:
空气源热泵中央热水机组一般由压缩机、冷凝器、蒸发器、节流装置、过滤器、储液罐、单向阀、电磁阀、冷凝压力调节水阀、储水箱等几部分组成。

空气源热泵三联供系统示意图(源自网络)
工作原理:
①低温低压制冷剂经膨胀机构节流降压后,进入空气交换机中蒸发吸热,从空气中吸收大量的热量Q1。
②蒸发吸热后的制冷剂以气态形式进入压缩机,压缩后,变成高温高压的制冷剂。
③被压缩后的高温高压制冷剂进入换热器,将其所含热量(Q1+Q2)释放给进入热换热器中的冷水,冷水被加热到55℃(最高达65℃)直接进入保温水箱储存起来供用户使用;放热后的制冷剂以液态形式进入膨胀机构,节流降压,如此不间断进行循环。
空气源热泵热水器具有以下特点:
①超大水量:水箱容量可满足不同客户不同时段需求。
②经济节省:从空气中获取大量的能源,能效比高费用自然节省。
③适用范围广:不受气候影响。
④持久恒温:整个热水器采用自动化智能控制系统,用户只需在初次使用时开一下电源,在以后的使用过程中完全实现自动化运行,到达用户指定水温时自动停机,低于用户指定水温时系统自行开机运行。
⑤安全环保:结构上水电完全分离,绝对安全。
⑥防冻功能:具有智能化霜功能,确保热水器在低气温环境下稳定运行。
⑦安装方便:体积小巧,安装在室内不占用空间,也可以安装在室外,占地面积小、安装简单,无需另设机房。
⑧使用寿命长:维护费用低,设备性能稳定。
与常规太阳能相比,空气源热泵热水器具有4个方面优势:
①从投资方面:如达到相同供水效果,资金投入空气源热泵热水器比常规太阳能产品少。
②从使用方面:空气源热泵热水器不管阴天、雨天、下雪天、夜晚或阳光明媚都能照常工作,全天候提供热水,不受天气影响。
③从运行成本方面:常规太阳能辅助系统全年耗电能比空气源热泵热水器全年总耗电能要高1.5倍。
④其他功能方面:空气源热泵热水器使用不受地点限制,维护费用低,设备性能稳定。
空气源热泵热水器与锅炉相比的优点:
①热效率高:产品热效率全年平均在300%以上,而锅炉的热效率不会超过100%。
②运行费用低:与燃油、燃气锅炉比,全年平均可节70%的能源。
③环保:空气源热泵热水器无任何燃烧排放物,制冷剂选用了环保制冷剂是较好的环保型产品。
④运行安全,无需值守:运行绝对安全,而无需人员值守,可节省人员成本。

8、 低温送风空调系统
特点:
①提高了室内空气品质
低温送风系统冷水供水温度低,除湿量大,降低了房间的相对湿度,提高了热舒适感。其次,低温送风系统可以有效地与预防"空调综合征"的产生。
②节省了建筑空间
采用低温送风技术后,送风温度降低,送风温差拉大,输送相同冷量的情况下,送风量减少,因而风管的尺寸减少,降低吊顶上空的高度,节省了建筑空间。
③降低了机械系统的造价
低温送风系统中,一次风的送风温差和冷水的供回水温差均比常规系统大很多,输送同样冷量的前提下,送风量和冷水流量显著减少,相应的水泵、风机、水管、风管和保温材料的投资可降低达30%~40%。
④大大降低了空调系统的运行能耗
前已述及,达到同样的舒适效果时,低温送风系统可适当提高室内空气的干球温度,降低围护结构的传热量,因而可以一定程度的减少建筑物的冷负荷;采用低温送风后,和常温定风量系统相比,风机和水泵的能耗可降低30%左右。
9、 变风量空调系统
变风量(VAV)系统根据空调负荷的变化以及室内要求参数的变化来自动调节各末端及空调机组风机的送风量,最大程度地保证空调环境的舒适性,降低空调机组的运行能耗。一般来说它具有以下显著特点。
①舒适性:能实现各个空调区域的灵活控制,可根据负荷变化或个人要求自行设定环境温度。
②节能:由于空调系统绝大部分时间是在部分负荷下运行的,而变风量空调系统是通过改变送风量来调节室温的,因此鞥够合理的分配气量,减少风机能耗,降低运行电费及总装机容量。
③不会发生过冷或过热:由于温度控制的灵活 有效,可避免常规空调常见的局部区域过冷或过热,既提高舒适感,又节约能量。
④系统噪声低:如果风量减小是通过风机转速降低实现的,则会使系统噪声大幅度降低。
⑤无冷凝水烦恼:变风量系统是全空气系统,冷水管路不经过吊顶空间,可以避免冷水、冷凝水滴漏污染吊顶。
⑥系统灵活性好:其送风管与风口之间的采用软管,送风口的位置可以根据房间的变化而任意改变,也可根据需要适当增减风口。
10、 冰蓄冷与水源热泵复合系统
热泵技术与蓄能技术强强联合,既可以利用热泵技术,同时满足制冷和供暖的特性,又可采用蓄能技术进行电网的削峰填谷,可以大幅度降低空调系统日间电力高峰时期的用电负荷。若采用热泵技术和蓄能技术相结合的方式,还可以一机三用(三工况热泵机组:制热工况、制冷工况和制冰工况),使用清洁的电能和地下免费的可再生能源,符合国家的环保政策,也符合用户的根本利益。为业主大幅降低系统运行费用。
地(水)源热泵+冰蓄冷的优势:
一机同时解决了冬夏季空调问题,冷热站投资省;系统综合效率高,可以实现大温差供水、低温送风,改善空调品质。

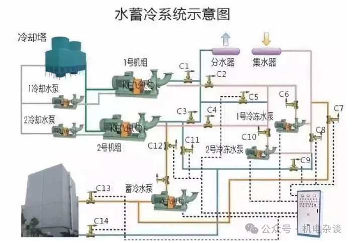
11、 水蓄冷系统
水蓄冷空调系统是一种较为新颖的节能空调形式,它是在水冷机组基础上增加一套蓄能装置,利用晚上的低谷电由双工况电制冷机组制冷,所制得冷量通过冷水的形式储存在蓄冰装置中,白天再通过供应低温冷水的方式将冷量释放出来。由于实行峰谷电价,因此水蓄冷空调系统的运行费用低于其他空调形式。水蓄冷空调系统具有以下特点。
优点:
①减少制冷主机及冷却塔的装机容量。
②减少相应的电力设备的投资。
③提高设备的利用率和效率。
④每年能节省可观的中央空调年运行费用,分时电价差越大,业主收益越多。
⑤减少机房设备维护管理费用。
⑥减少应急发电系统投资。作为应急冷源,停电时可用很少的自备电力启动水泵即可供冷。
⑦提高空气品质。
⑧冷水机组高效率运行,系统运行灵活。
⑨在主机出现故障或系统断电的情况下,备用应急恒定冷源,在仅需提供驱动水泵的动力情况下,保证大楼供冷不中断,提高了空调系统的安全性和可靠性,保证了工作的稳定性和持续性。
⑩当因为建筑功能变化或面积增加引起冷负荷增加时,系统扩容简单。
⑪自动化程度高,管理简单。
⑫符合国家产业政策发展方向,平衡电网负荷,减少电厂投资,净化环境。
⑬蓄冷水池可起到消防水池的功能,可节省用户在消防水池上的投资。
缺点:
①比常规水冷空调系统增加蓄水装置面积。
②系统相对复杂,须由专业水蓄冷集成商进行系统设计、安装。


地址:上海市松江区河图公园G栋天权楼 特灵(中国)城市展厅


